Files
actions-runner-controller/docs/gha-runner-scale-set-controller/samples/grafana-dashboard/README.md
2023-08-21 16:31:55 +02:00

1.2 KiB

Visualizing Autoscaling Runner Scale Set metrics with Grafana

With metrics introduced in gha-runner-scale-set-0.5.0, you can now visualize the autoscaling behavior of your runner scale set with your tool of choice. This sample shows how to visualize the metrics with Grafana.

Demo

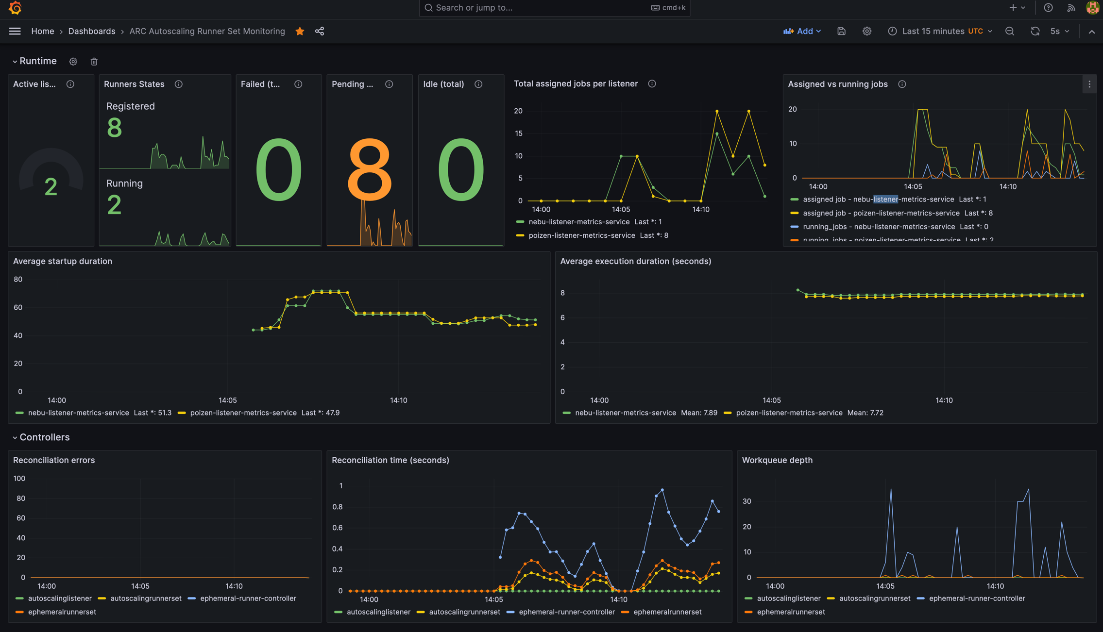
Grafana dashboard example

Setup

We do not intend to provide a supported ARC dashboard. This is simply a reference and a demonstration for how you could leverage the metrics emitted by the controller-manager and listeners to visualize the autoscaling behavior of your runner scale set. We offer no promises of future upgrades to this sample.

  1. Make sure to have Grafana and Prometheus running in your cluster.
  2. Make sure that Prometheus is properly scraping the metrics endpoints of the controller-manager and listeners.
  3. Import the dashboard into Grafana.