Files
actions-runner-controller/docs/gha-runner-scale-set-controller/samples/grafana-dashboard

Visualizing Autoscaling Runner Scale Set metrics with Grafana

With metrics introduced in gha-runner-scale-set-0.5.0, you can now visualize the autoscaling behavior of your runner scale set with your tool of choice. This sample shows how to visualize the metrics with Grafana.

Demo

Grafana dashboard example

Setup

We do not intend to provide a supported ARC dashboard. This is simply a reference and a demonstration for how you could leverage the metrics emitted by the controller-manager and listeners to visualize the autoscaling behavior of your runner scale set. We offer no promises of future upgrades to this sample.

  1. Make sure to have Grafana and Prometheus running in your cluster.
  2. Make sure that Prometheus is properly scraping the metrics endpoints of the controller-manager and listeners.
  3. Import the dashboard into Grafana.

Details

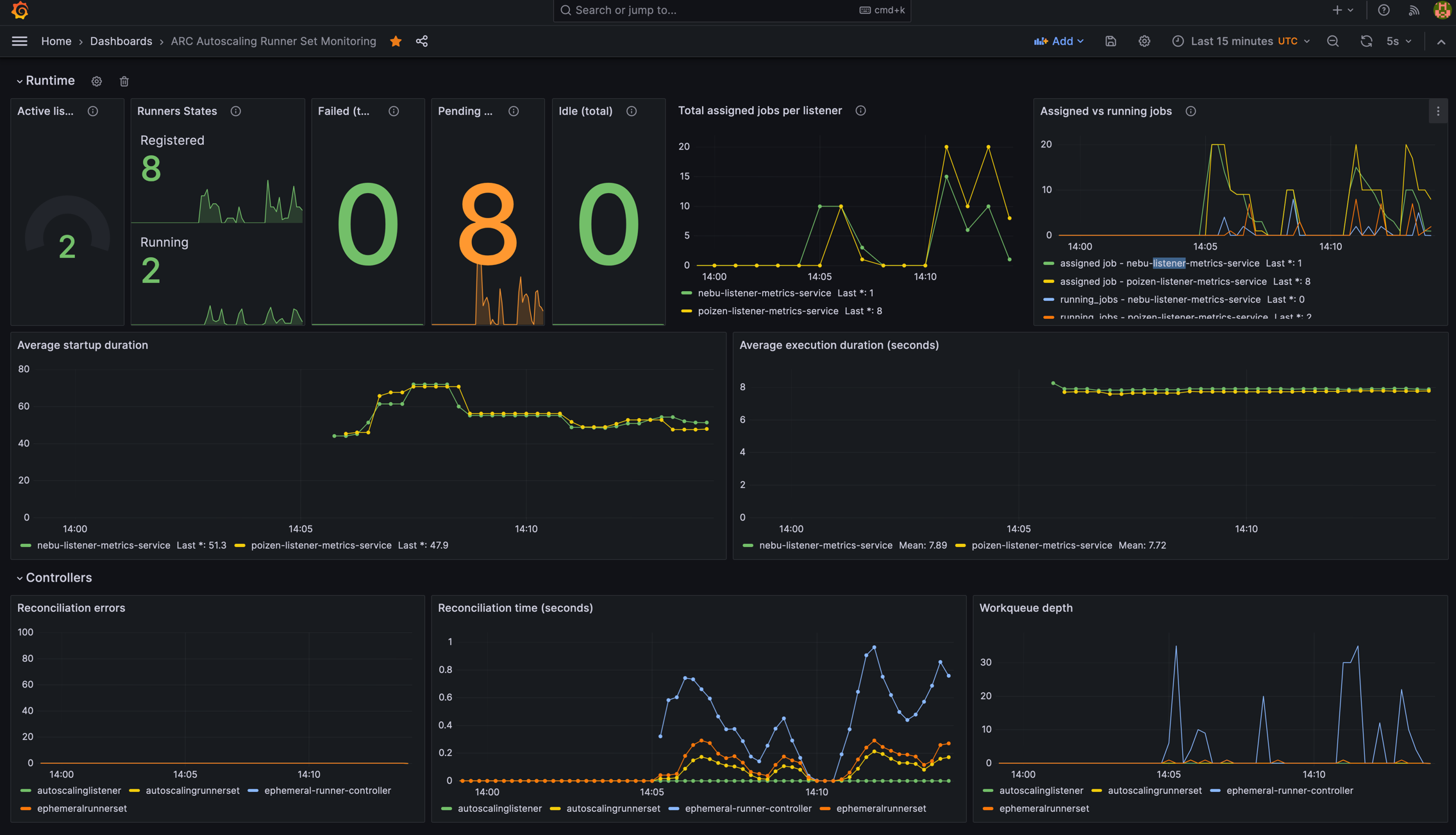
This dashboard demonstrates some of the metrics provided by ARC and the underlying Kubernetes runtime. It provides a sample visualization of the behavior of the runner scale set, the ARC controllers, and the listeners. This should not be considered a comprehensive dashboard; it is a starting point that can be used with other metrics and logs to understand the health of the cluster. Review the GitHub documentation detailing the Actions Runner Controller metrics and how to enable them.

The dashboard includes the following metrics:

Label Description
Active listeners The number of listeners currently running and attempting to manage jobs for the scale set. This should match the number of scale sets deployed.
Runner States Displays the number of runners in a given state. The finished and deleted states are not included in this panel.
Failed (total) The total number of ephemeral runners that have failed to properly start. This may require reviewing the custom resource and logs to identify and resolve the root causes. Common causes include resource issues and failure to pull the required image.
Pending (total) The total number of ephemeral runners that ARC has requested and is waiting for Kubernetes to provide in a running state. If the Kubernetes API server is responsive, this will typically match the number of runner pods that are in a pending state. This number includes requests for runner pods that have not yet been scheduled. When this number is higher than the number of runner pods in a pending state, it can indicate performance issues with the API server and resource contention.
Idle (total) The total number of ephemeral runners that are available to accept jobs across all scale sets. Keeping a pool of idle runners can enable a faster start time under load, but excessive idle runners will consume resources and can prevent nodes from scaling down.
Total assigned jobs per listener The number of workflow jobs acquired and assigned to the listener. The listener must provide supporting runners to complete these jobs. Once jobs are assigned, they cannot be delegated to other listeners and must be processed by the scale set or cancelled.
Assigned vs running jobs Compares the number of jobs assigned against the number of runners that are currently processing jobs. When running jobs is less than assigned jobs, it can indicate that ARC is waiting on Kubernetes to provide and start additional runners.
Average startup duration The average time in seconds between when jobs are assigned and when a runner accepts the job and begins processing. An increasing duration can indicate that the cluster has resource contention or a lack of available nodes for scheduling jobs
Average execution duration The average time in seconds that runners are taking to complete a job. Changes in this value reflect the efficiency of workflow jobs and the pod configuration. If the value is decreasing without changes to the job, it can indicate resource contention or CPU throttling.
Reconciliation errors Reconciliation is the process of a controller ensuring the desired state and actual state of the resources match. Each time an event occurs on a resource watched by the controller, the controller is required to indicate if the new state matches the desired state. Kubernetes adds a task to the work queue for the controller to perform this reconciliation. Errors indicate that controller has not achieved a desired state and is requesting Kubernetes to queue another request for reconciliation. Ideally, this number remains close to zero. An increasing number can indicate resource contention or delays processing API server requests. This reflects Kubernetes resources that ARC is waiting to be provided or in the necessary state. As a concrete example, ARC will request the creation of a secret prior to creating the pod. If the response indicates the secret is not immediately ready, ARC will requeue the reconciliation task with the error details, incrementing this count.
Reconciliation time A histogram reflecting the time in seconds to perform a single reconciliation task from the controller's work queue. A histogram counts the number of requests that are processed within a given bucket of time. This metric reflects the time it takes for ARC to complete each step in the processing of creating, managing, and cleaning up runners. As this increases, it can indicate resource contention or processing delays within Kubernetes or the API server. This displays shows an average, which may hide larger or smaller times that are occurring in the processing.
Workqueue depth The number of tasks that Kubernetes queued for the ARC controllers to process. This includes reconciliation requests and tasks from ARC. ARC sequentially processes a work queue of single, small task to avoid concurrency issues. Managing a runner requires multiple steps to prepare, create, update, and delete the runner, its resources, and the ARC custom resources. As each step is completed (or trigger reconciliation), new tasks are queued for processing. As the depth increases, it indicates more tasks awaiting time from the controller. Growth indicates increasing work and may indicate Kubernetes resource contention or processing latencies. Each request for a new runner will result in multiple tasks being added to the work queue to prepare and create the runner and the related ARC custom resources.
Scrape Duration (seconds) The amount of time required for Prometheus to read the configured metrics from components in the cluster. An increasing number may indicate a lack of resources for Prometheus and a risk of the process exceeding the configured timeout, leading to lost metrics data.